Angular  

Building a Stunning Dashboard with Angular

In this article, we’ll create a dashboard with beautiful charts using Recharts in an Angular frontend and a Node JS backend. For now, we’ll use hardcoded data to focus on the UI. Later, you can connect real data.

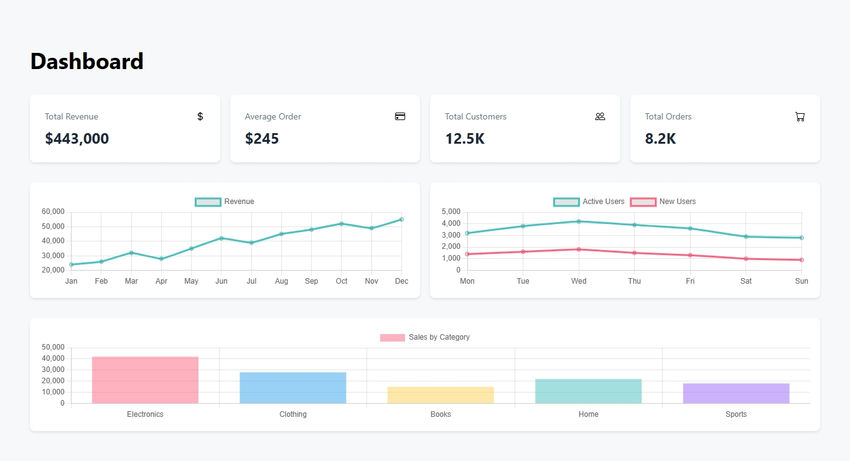
Dashboard

1.1. Install Angular CLI

Make sure you have Node.js installed. Then install Angular CLI globally:

npm install -g @angular/cli

1.2. Create a New Angular Project

ng new dashboard-app
cd dashboard-app

1.3. Create the Dashboard Component

We’ll create a DashboardComponent with hard-coded data for revenue, user activity, and sales. The component uses Chart.js to render three charts: a line chart for revenue, a line chart for user activity, and a bar chart for sales by category.

Here’s the code for dashboard.component.ts.

import { Component, OnInit } from '@angular/core';
import { CommonModule } from '@angular/common';
import { Chart } from 'chart.js/auto';

interface ChartData {
  month: string;
  revenue: number;
}

@Component({
  selector: 'app-dashboard',
  standalone: true,
  imports: [CommonModule],
  template: `
    <div class="dashboard-container p-8">
      <h1 class="text-4xl font-bold mb-8">Dashboard</h1>

      <!-- Stats Grid -->
      <div class="stats-grid mb-8">
        <div class="stat-card" *ngFor="let stat of stats">
          <div class="stat-header">
            <span class="stat-title">{{stat.title}}</span>
            <i class="stat-icon" [class]="stat.icon"></i>
          </div>
          <div class="stat-value">{{stat.value}}</div>
        </div>
      </div>

      <!-- Charts -->
      <div class="charts-grid mb-8">
        <div class="chart-container">
          <canvas id="revenueChart"></canvas>
        </div>
        <div class="chart-container">
          <canvas id="userActivityChart"></canvas>
        </div>
      </div>

      <div class="chart-container">
        <canvas id="salesChart"></canvas>
      </div>
    </div>
  `,
  styles: [`
    .dashboard-container {
      max-width: 1400px;
      margin: 0 auto;
    }

    .stats-grid {
      display: grid;
      grid-template-columns: repeat(auto-fit, minmax(250px, 1fr));
      gap: 1rem;
    }

    .stat-card {
      background: white;
      padding: 1.5rem;
      border-radius: 8px;
      box-shadow: 0 2px 4px rgba(0,0,0,0.1);
    }

    .stat-header {
      display: flex;
      justify-content: space-between;
      align-items: center;
      margin-bottom: 0.5rem;
    }

    .stat-title {
      font-size: 0.875rem;
      color: #64748b;
    }

    .stat-value {
      font-size: 1.5rem;
      font-weight: bold;
      color: #1e293b;
    }

    .charts-grid {
      display: grid;
      grid-template-columns: repeat(auto-fit, minmax(400px, 1fr));
      gap: 1rem;
    }

    .chart-container {
      background: white;
      padding: 1rem;
      border-radius: 8px;
      box-shadow: 0 2px 4px rgba(0,0,0,0.1);
    }
  `]
})
export class DashboardComponent implements OnInit {
  stats = [
    { title: 'Total Revenue', value: '$443,000', icon: 'bi bi-currency-dollar' },
    { title: 'Average Order', value: '$245', icon: 'bi bi-credit-card' },
    { title: 'Total Customers', value: '12.5K', icon: 'bi bi-people' },
    { title: 'Total Orders', value: '8.2K', icon: 'bi bi-cart' }
  ];

  revenueData = {
    labels: ['Jan', 'Feb', 'Mar', 'Apr', 'May', 'Jun', 'Jul', 'Aug', 'Sep', 'Oct', 'Nov', 'Dec'],
    datasets: [{
      label: 'Revenue',
      data: [24000, 26000, 32000, 28000, 35000, 42000, 39000, 45000, 48000, 52000, 49000, 55000],
      borderColor: 'rgb(75, 192, 192)',
      tension: 0.1
    }]
  };

  userActivityData = {
    labels: ['Mon', 'Tue', 'Wed', 'Thu', 'Fri', 'Sat', 'Sun'],
    datasets: [
      {
        label: 'Active Users',
        data: [3200, 3800, 4200, 3900, 3600, 2900, 2800],
        borderColor: 'rgb(75, 192, 192)',
        tension: 0.1
      },
      {
        label: 'New Users',
        data: [1400, 1600, 1800, 1500, 1300, 1000, 900],
        borderColor: 'rgb(255, 99, 132)',
        tension: 0.1
      }
    ]
  };

  salesData = {
    labels: ['Electronics', 'Clothing', 'Books', 'Home', 'Sports'],
    datasets: [{
      label: 'Sales by Category',
      data: [42000, 28000, 15000, 22000, 18000],
      backgroundColor: [
        'rgba(255, 99, 132, 0.5)',
        'rgba(54, 162, 235, 0.5)',
        'rgba(255, 206, 86, 0.5)',
        'rgba(75, 192, 192, 0.5)',
        'rgba(153, 102, 255, 0.5)'
      ]
    }]
  };

  constructor() {}

  ngOnInit(): void {
    this.createCharts();
  }

  private createCharts(): void {
    // Revenue Chart
    new Chart('revenueChart', {
      type: 'line',
      data: this.revenueData,
      options: {
        responsive: true,
        maintainAspectRatio: false
      }
    });

    // User Activity Chart
    new Chart('userActivityChart', {
      type: 'line',
      data: this.userActivityData,
      options: {
        responsive: true,
        maintainAspectRatio: false
      }
    });

    // Sales Chart
    new Chart('salesChart', {
      type: 'bar',
      data: this.salesData,
      options: {
        responsive: true,
        maintainAspectRatio: false
      }
    });
  }
}

Code in app.component.ts

import { Component } from '@angular/core';
import { RouterOutlet } from '@angular/router';
import { CommonModule } from '@angular/common';

@Component({
  selector: 'app-root',
  standalone: true,
  imports: [RouterOutlet, CommonModule],
  template: `
    <div class="app-container">
      <router-outlet></router-outlet>
    </div>
  `,
  styles: [`
    .app-container {
      min-height: 100vh;
      background-color: #f8f9fa;
      padding: 1rem;
    }
  `]
})
export class AppComponent {
  title = 'dashboard';
}

Code for not-found.component.ts

import { Component } from '@angular/core';
import { CommonModule } from '@angular/common';

@Component({
  selector: 'app-not-found',
  standalone: true,
  imports: [CommonModule],
  template: `
    <div class="not-found-container">
      <div class="error-card">
        <div class="error-header">
          <i class="bi bi-exclamation-circle text-red-500"></i>
          <h1>404 Page Not Found</h1>
        </div>
        <p>The page you're looking for doesn't exist.</p>
      </div>
    </div>
  `,
  styles: [`
    .not-found-container {
      min-height: 100vh;
      display: flex;
      align-items: center;
      justify-content: center;
      background-color: #f8f9fa;
      padding: 1rem;
    }

    .error-card {
      background: white;
      padding: 2rem;
      border-radius: 8px;
      box-shadow: 0 2px 4px rgba(0,0,0,0.1);
      max-width: 400px;
      width: 100%;
    }

    .error-header {
      display: flex;
      align-items: center;
      gap: 0.5rem;
      margin-bottom: 1rem;
    }

    h1 {
      font-size: 1.5rem;
      font-weight: bold;
      color: #1e293b;
    }

    p {
      color: #64748b;
    }
  `]
})
export class NotFoundComponent {}
import { Routes } from '@angular/router';

export const routes: Routes = [
  {
    path: '',
    loadComponent: () => import('./dashboard/dashboard.component')
      .then(m => m.DashboardComponent)
  },
  {
    path: '**',
    loadComponent: () => import('./not-found/not-found.component')
      .then(m => m.NotFoundComponent)
  }
];

Server Side code - index.js

import express, { type Request, Response, NextFunction } from "express";
import { registerRoutes } from "./routes";
import path from "path";
import { fileURLToPath } from "url";
import { dirname } from "path";

const __filename = fileURLToPath(import.meta.url);
const __dirname = dirname(__filename);

const app = express();
app.use(express.json());
app.use(express.urlencoded({ extended: false }));

// Logging middleware
app.use((req, res, next) => {
  const start = Date.now();
  const path = req.path;
  let capturedJsonResponse: Record<string, any> | undefined = undefined;

  const originalResJson = res.json;
  res.json = function (bodyJson, ...args) {
    capturedJsonResponse = bodyJson;
    return originalResJson.apply(res, [bodyJson, ...args]);
  };

  res.on("finish", () => {
    const duration = Date.now() - start;
    if (path.startsWith("/api")) {
      let logLine = `${req.method} ${path} ${res.statusCode} in ${duration}ms`;
      if (capturedJsonResponse) {
        logLine += ` :: ${JSON.stringify(capturedJsonResponse)}`;
      }

      if (logLine.length > 80) {
        logLine = logLine.slice(0, 79) + "…";
      }

      console.log(`${new Date().toLocaleTimeString()} [express] ${logLine}`);
    }
  });

  next();
});

(async () => {
  const server = await registerRoutes(app);

  app.use((err: any, _req: Request, res: Response, _next: NextFunction) => {
    const status = err.status || err.statusCode || 500;
    const message = err.message || "Internal Server Error";
    res.status(status).json({ message });
    throw err;
  });

  // Serve static files from the Angular build output directory
  const distPath = path.resolve(__dirname, "..", "dist", "public");
  app.use(express.static(distPath));

  // Always return index.html for any non-API routes (Angular routing)
  app.get("*", (_req, res) => {
    res.sendFile(path.join(distPath, "index.html"));
  });

  const port = 5000;
  server.listen({
    port,
    host: "0.0.0.0",
    reusePort: true,
  }, () => {
    console.log(`${new Date().toLocaleTimeString()} [express] serving on port ${port}`);
  });
})();

angular.json file

{
  "$schema": "./node_modules/@angular/cli/lib/config/schema.json",
  "version": 1,
  "newProjectRoot": "projects",
  "projects": {
    "dashboard": {
      "projectType": "application",
      "schematics": {},
      "root": "client",
      "sourceRoot": "client/src",
      "prefix": "app",
      "architect": {
        "build": {
          "builder": "@angular-devkit/build-angular:browser",
          "options": {
            "outputPath": "dist/public",
            "index": "client/src/index.html",
            "main": "client/src/main.ts",
            "polyfills": ["zone.js"],
            "tsConfig": "tsconfig.json",
            "assets": [
              "client/src/favicon.ico",
              "client/src/assets"
            ],
            "styles": [
              "client/src/styles.css",
              "node_modules/bootstrap-icons/font/bootstrap-icons.css"
            ],
            "scripts": []
          },
          "configurations": {
            "production": {
              "budgets": [
                {
                  "type": "initial",
                  "maximumWarning": "500kb",
                  "maximumError": "1mb"
                },
                {
                  "type": "anyComponentStyle",
                  "maximumWarning": "2kb",
                  "maximumError": "4kb"
                }
              ],
              "fileReplacements": [
                {
                  "replace": "client/src/environments/environment.ts",
                  "with": "client/src/environments/environment.prod.ts"
                }
              ],
              "outputHashing": "all"
            },
            "development": {
              "buildOptimizer": false,
              "optimization": false,
              "vendorChunk": true,
              "extractLicenses": false,
              "sourceMap": true,
              "namedChunks": true
            }
          },
          "defaultConfiguration": "production"
        },
        "serve": {
          "builder": "@angular-devkit/build-angular:dev-server",
          "configurations": {
            "production": {
              "browserTarget": "dashboard:build:production"
            },
            "development": {
              "browserTarget": "dashboard:build:development"
            }
          },
          "defaultConfiguration": "development"
        }
      }
    }
  }
}

Stunning dashboard

This article demonstrated how to build a stunning dashboard using Angular and Node js. By leveraging Chart.js, we created interactive and responsive charts that bring data to life. The modular structure of Angular and the performance of Node js make this stack ideal for building scalable applications.

Future improvements could include adding more charts, implementing authentication, and integrating real-time data sources. With this foundation, you’re well-equipped to create professional-grade dashboards tailored to your needs.